V3 alternate for http://noc.thethingsnetwork.org/

What is the simplest way to get public gateway status information? For v2 this worked fine:

http://noc.thethingsnetwork.org:8085/api/v2/gateways/eui-xxxxxxxxxx

Though doesn’t work for v3

This is repeated so many times across so many gateway forum posts that search should provide a whole range of posts.

But I suspect @Johan_Scheepers, our resident gateway NOC URL expert will be able to gift wrap it for you.

Under V2 we had a single unified NOC (running under what I believe may have been 3rd party s/w) - sadly with V3 the implementation is more fragmented, however, a combination of the new TTI/TTN Console implementation and data available through PacketBroker yieds these two links below (using one of my test GW’s as example) will give you info for a targeted GW (final section is of the form /“Gateway ID”, As Nick suggested Johan has provided some useful tools for scraping and evaluating GW info - either solo or for looking at GW’s in an area of interest etc.

https://mapper.packetbroker.net/api/v2/gateways/netID=000013,tenantID=ttn,id=g-s3-testgw001-ttkgw-hp10

https://www.thethingsnetwork.org/gateway-data/gateway/g-s3-testgw001-ttkgw-hp10

All we ask is be sparing of how often you update or scrape any info from the TTN Servers to minimise load and potential abuse… :wink:

With the API you can build a rathe nice NOC for TTN/TTI. No need to hit the API more often than 10min, you are going to get the same data, the API updates after 10min or more.

4 Likes

That is just gorgeous!

Wow! Is that something you can/are willing to share?

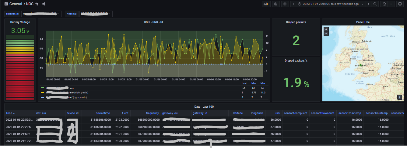
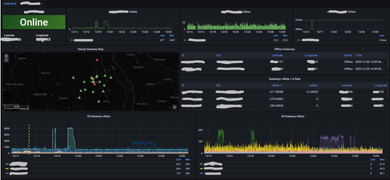
Basically using the API as per @Jeff-UK storing the results in DB and pop it into Grafana.

I found the API reliable and easy to use, if the API reports it offline it is offline and online is online. Tested this extensively during our rolling blackouts.

It’s only the older UDP forwarder that give trouble, reports offline although it is online. Upgrade them and you are good to go.

Edit: PS Tonight I have discovering new thing reading these API, by no means a expert.

1 Like

Once you get your gateway NOC going you do a application one.