
@jezd just posted this board in the basement… is this a ‘pycom’ clone ?
Appears to be a new Heltec board.
It doesn’t look like a Pycom clone to me, although there are similarities in its looks.
For more details see below post in Big ESP32 + SX127x topic Part 3:
I am in urgent need for 3 or 4 Microchip RN2483A modules to finish a project. They seem to be globally out of stock for 1 - 1.5 months. Is there anyone whom can sell or borrow me up to 4 modules? I live in the Amsterdam, Netherlands area.
Thanks in advance, and if this is a wee bit off topic here, my apologies.
P.S. Just saw BoRRoZ’ post. Farnell promised me end of February yesterday, but when I ordered a week ago they said that they could do 3 pieces on January 15th.
Hi Gijs,
No you’re not off topic here 
I checked and I have one rn2483 and one rn2483A in my 'stock

If that would help you send me a PM (in Dutch
) sold
I have 2 RN2483A, but I am based in Brussels, and my last postage to The Netherlands took longer that I expected
so not sure if that can help…

yeah ! free (1500 mA) energy 

now a working node to connect to the battery

how much solar juice is left, is it enough to transmit, or shall I store the sensor data and transmit later ?
We had a cold night (for Belgium that is) with temperatures down to -8 degrees Celsius. The Lion 3.7V 18650 batteries of the outdoor meteo sensors are starting to fail occasionally when the temperature went below -5 degrees Celsius last night 
The brownouts occur when the device wants to make a Wifi connection (which requires lots of power); I think it is a good time to replace Wifi with LoRa assuming that drains less power from the battery. For now the measurements are stored on the device until a good connection can be made (probably when I take the sensor boxes inside).

https://imgur.com/gallery/FmjUePW
The sensor box is 1 meter above the ground. If I put the sensor box on the soil then the battery dies even quicker. That is logical I think.
I hope the battery will recover by itself when the weather gets better.
Do you know other battery chemistries that work better (in the battery size 18650 and having 3.7V nominal voltage)?
yes that’s a known 'problem with that type batteries.
they 'recover however.
I would suggest 2x CR123A’s in series followed by a DC/DC but then you still won’t have the same capacity.
but they can stand lower temps, also 3 x AA in series (duracell long life) works but not rechargable.
if possible some insulation inside the enclosure can help ?
A chemistry that ‘works better’ is Lithium-Thionyl chloride (Li-SOCl2).
These are primary (non-rechargeable) batteries however and relatively expensive.
To save battery power try to optimize your device for low-power (even power usage for Wifi can be optimized).
See: https://www.saftbatteries.com/products-solutions/products/ls-lsh
Thanks for the info. Good to know they will recover.
I also noticed that the performance of batteries vary; now only 2 out of 3 sensor boxes have failed occasionally.
“3x AA in series” is a good tip!
These Li-SOCl2 are not powerful enough (mA) when using Wifi; LoRa should work, no idea for NB-IoT.
I was told that LiFePO4 batteries are a little bit better in cold environments so I will try that next night. If they survive up to -10 degrees Celsius then that is fine for me. The downside is that their capacity is half that of Lion 18650.
Another thing is that some humidity sensors do not work anymore when humidity gets close to 90%-100% (it gets stuck at that percentage; the only solution is to cook them dry in an oven). I’m going to try to replace the BME280 with an Sensirion SHTx but I think that will have the same problem.
And tomorrow they predict -12 (i take that with a grain of salt
)
been there ![]()
Yes, but not the same voltage either – Nominal voltage is 3.2V.
(I used them quite a lot, but I power my nodes directly in 3.3V)
I normaly never have this problem with my SHT15’s. My F.A.R.S. has a fan in it that forces air past the sensor. The only problem I have is corrosion of the PCB it is mounted on.

Good to know.
I assume that system runs on mains power instead of batteries (fans are power hungry)?
I use acryllic spray for everything except the nozzle of the sensors (the sensor has a small piece of PTFE sheet on it).
Yes, only the FARS runs on mains. The rest are “Jeenodes” on batteries.
I even use the SHT15’s without membrane. And waterproofing is way to professional for my DIY-setup.
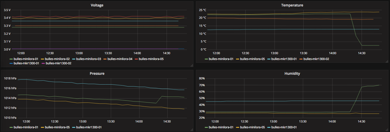
I have thrown a node with a LiFePO4 battery outside (green line).
Let’s see how it survives the night…

lol… in an enclosure or naked 